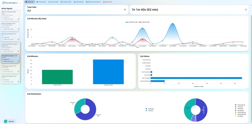
The FluvioAI Agent Management Console is where you configure, monitor, and refine how your AI agents interact with real customers—across inbound calls, outbound campaigns, and follow-ups. This dashboard gives you full visibility into agent behavior, training context, call activity, and performance metrics, while keeping critical deployment and validation steps intentionally controlled.
Some sections are fully self-service, others are designed for review and coordination with the FluvioAI team to ensure accuracy, compliance, and real-world reliability. If you think of your agents as employees, this console is their training room, call center, and performance dashboard
The following set of articles will walk you through all the capabilities and help you to maximize the potential of your FluvioAI agent!

